Application Assurance for all Apps
Deliver end-to-end application performance for all apps including SaaS and GenAI.
See what Forrester says about the total economic impact of Palo Alto Networks Prisma® SD-WAN.
events analyzed per day
new attacks detected daily with AI
attacks blocked inline each day
employees.
locations.
single cloud-delivered solution.
man-hours saved every month.
network disruptions.
single cloud-delivered solution.
console for incident investigation
unique applications with enhanced performance
unique threats blocked on average per month
The industry's most comprehensive cloud-delivered secure access service edge (SASE) allows organizations to easily support the dynamic needs of their digital workforces.
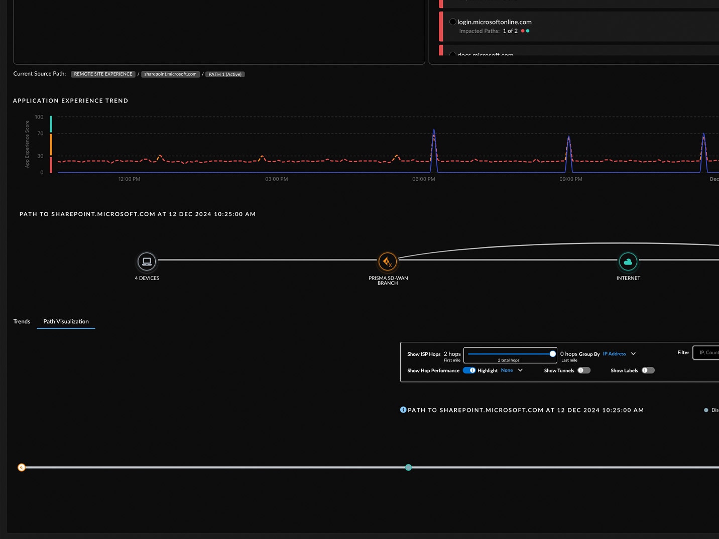
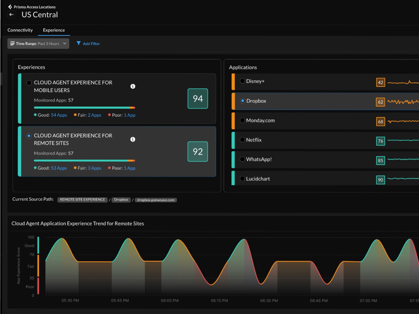
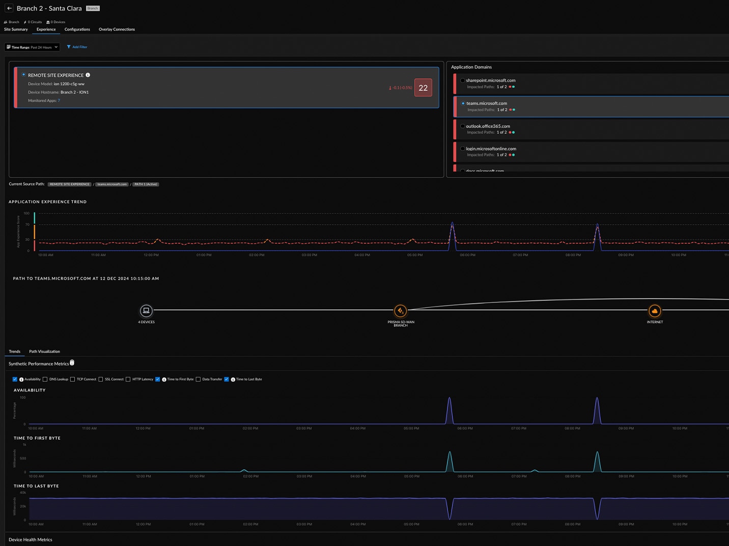
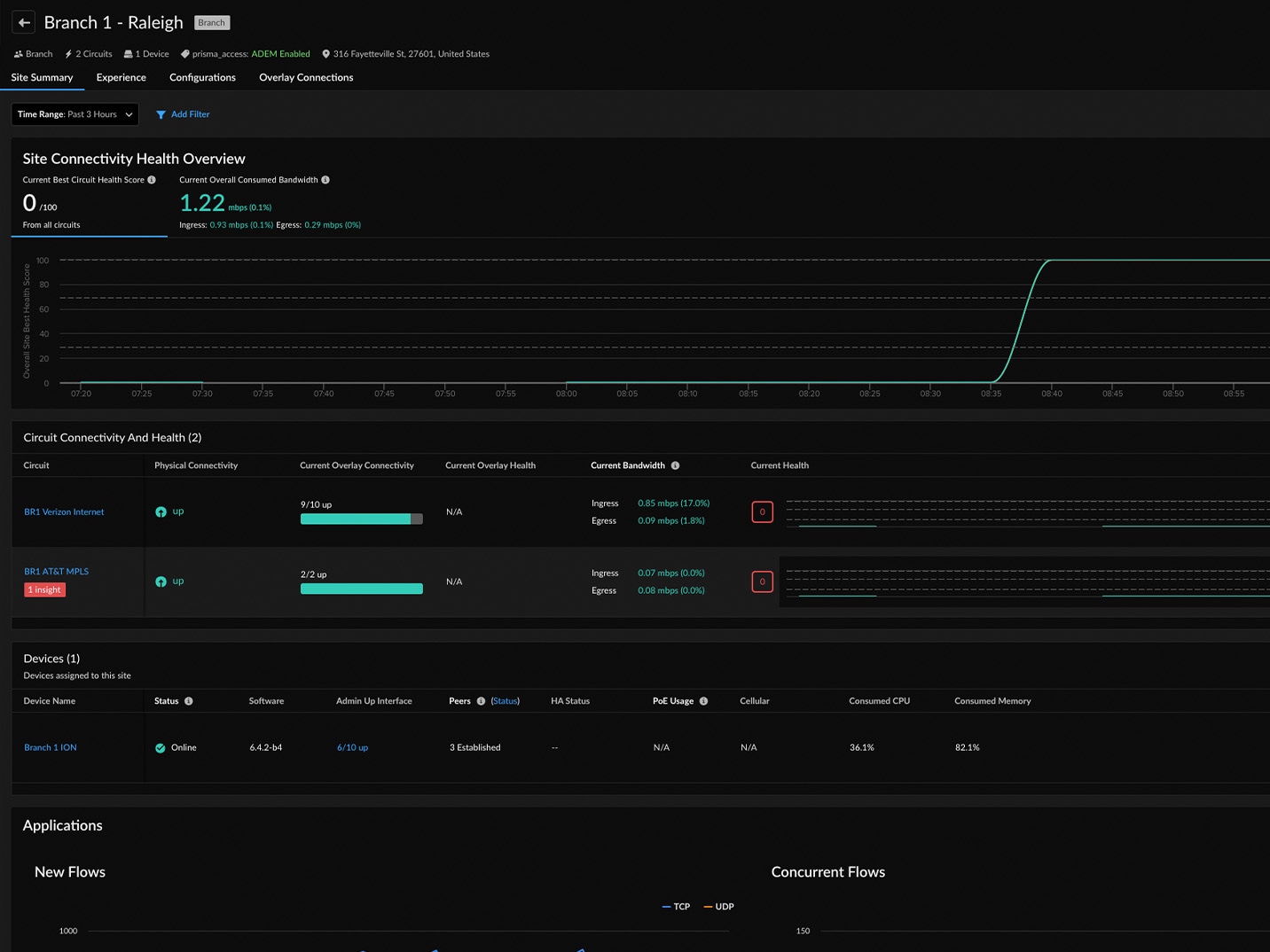
Get SASE-native digital experience monitoring and complete visibility to autonomously remediate user connectivity issues before or when they happen.
Ensure the safe use of GenAI apps with comprehensive visibility and actionable insights.
Get our advanced security solution including: Advanced Threat Protection, Advanced WildFire®, Advanced URL Filtering, Advanced DNS Security, SD-WAN and IoT.






